Армейское обозначение представляло собой аббревиатуру, составленную из полного наименования образца бронетехники. Так, линейный танк назывался Pz.Kpfw (Panzerkampfwagen), реже - Pz. Очередная модель, за исключением "тигров" и "пантер", идентифицировалась по порядковому номеру римскими цифрами. Модификации, т.е. машины с существенными изменениями в вооружении, бронировании, ходовой части и т.д. распознавались по приставке Ausf. (Ausführung) с добавлением большой (иногда малой) латинской буквы.
Командирские танки обозначались Pz.Bef.Wg. (Panzerbefehlswagen) с упоминанием порядкового номера базовой модели. Эти машины, особенно ранних лет производства, не имели основного вооружения: для маскировки пушечный ствол заменялся деревянным макетом. Тем самым освобождали место для работы командира или начальника штаба от батальона и выше. Такие Pz.Bef.Wg., конечно, нельзя относить к линейным танкам. На более поздних командирских машинах пушечное вооружение сохраняли. Вторую радиостанцию устанавливали за счет уменьшения боекомплекта.
Истребителями танков Jgd. Pz. (Jagdpanzer) назывались самоходные установки с длинноствольными противотанковыми пушками. Базовыми для них были танки текущего производства с сохранением полной схемы бронирования. Тем не менее они, как и штурмовые орудия, а также различные самоходные установки, хотя и состояли в штатах соединений и частей панцерваффе, но до осени 1943 г. относились к артиллерии.
Штурмовые орудия StuG (Sturmgeschütz) и штурмовые гаубицы StuH (Sturmhaubitze) строились потому же принципу, что и истребители танков, но являлись прежде всего мощным подвижным средством огневой поддержки пехоты в ее боевых порядках.
Поначалу на них устанавливалось короткоствольное орудие. И даже когда ввиду возросшей опасности от танков противника на StuG стали устанавливать длинноствольные противотанковые пушки, они все равно сохранили свое название и принадлежность.
Противотанковые самоходные установки Pz.Jäg (Panzerjäger) следует рассматривать в основном как результат модернизации (переделки) устаревших немецких и трофейных танков, а также бронетранспортеров. Если ходовая часть, двигатель, трансмиссия, а зачастую и корпус сохранялись от базовой машины, то вместо башни ставилась легкобронированная рубка, открытая сверху и сзади. В качестве противотанкового вооружения часто применялись трофейные орудия.
Самодвижущиеся полевые артиллерийские системы Sf (Selbstfahrlafette) были представлены полевыми гаубицами, в том числе и устаревшими, установленными на серийные танковые или специальные шасси, бронетранспортеры, гусеничные и полугусеничные тягачи Zgkw (Zugkraftwagen). Для этих целей использовались и шасси трофейных танков, иногда с небольшой переделкой. Примерно по такому же принципу создавались зенитные самоходные установки.
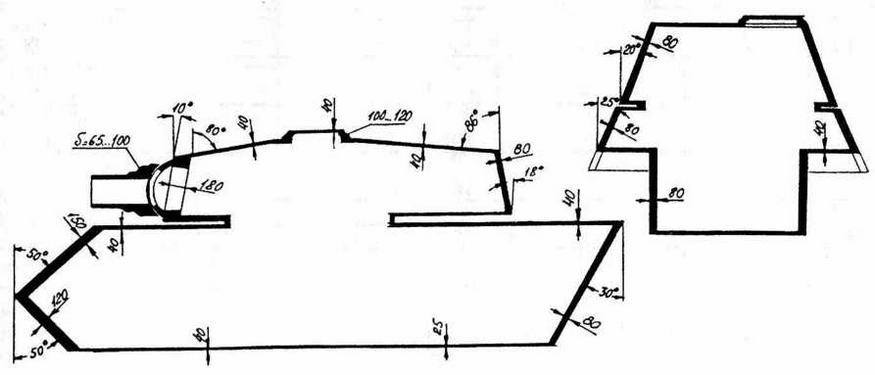
Схема бронирования истребителя танков "Ягдтигер"
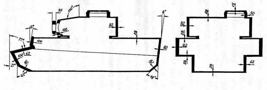
Схема бронирования тяжелого танка "Тигр" Pz. VIН
ВООРУЖЕНИЕ. Основное вооружение "Тигра" - пушка 8,8 cm KwK 36 калибра 88 мм, производившаяся заводом Wolf в Магдебурге. Ствол пушки имел длину 56 калибров - 4928 мм; вместе с дульным тормозом - 5316 мм. Масса пушки - 1310 кг. Вертикальная наводка - в пределах от -6,5° до +17°. Предельная длина отката - 580 мм.
Пушка уравновешивалась с помощью специального гидравлического устройства, расположенного под ее казенной частью.
С пушкой был спарен 7,92-мм пулемет MG 34. Курсовой пулемет размещался в лобовом листе подбашенной коробки в шаровой установке. На командирской башенке позднего типа на специальном устройстве Fligerbeschutzgerät 42 можно было установить зенитный пулемет MG 34.
Танки "Тигр" первоначально оснащались бинокулярным телескопическим "ломающимся" прицелом TZF 9а, а затем монокулярным TZF 9Ь. При изменении вертикального угла наведения вооружения изменялось и положение объективной части прицелов, окулярная же часть оставалась неподвижной, что обеспечивало работу с вооружением во всем диапазоне вертикального угла наведения без изменения положения наводчика. Эти прицелы имели 2,5-кратное увеличение и поле зрения 23°. Курсовой пулемет MG 34 имел 1,8-кратный телескопический прицел KZF 2.
Боекомплект пушки состоял из 92 выстрелов, пулеметов - из 5100 патронов.
| Бронепробиваемость снарядов пушки "Тигра" |
| Марка снаряда | Pz.Gr 39 (бронебойный) | Pz.Gr 39 (подкалиберный) | HiGr(кумулятивный) |
| Масса снаряда, кг | 10,16 | 7,5 | 7,65 |
| Нач. скорость, м/с | 810 | 930 | 600 |
| Бронепробиваемость, мм при угле встречи 0° на дистанции, м: |
| 500 м | 111 | 156 | 90 |
| 1000 м | 100 | 140 | 90 |
| 1500 м | 92 | 125 | 90 |
| 2000 м | 84 | 110 | 90 |
Примечание. Таблица составлена на основании немецких источников.
Новый танк получил обозначение Panzerkampfwagen VI (Sd Kfz 182) "Тигр II" Ausf. (неофициально его называли "König Tiger" - "Королевский тигр"), В начале 1943 г. фирма Хеншель получила заказ на три опытных образца. Первый прототип танка "Тигр II" был представлен Гитлеру 20 октября 1943 г. на полигоне Арис в Восточной Пруссии. Второй и третий прототип были готовы в декабре 1943 г.
Схема бронирования САУ "Элефант"
Схема бронирования танка "Тигр II"
Приложение 2
Производство бронетанковой техники
| Танки* |
| Наименование образца | 1934-1937 | 1938 | 1939 | 1940 | 1941 | 1942 | 1943 | 1944 | 1945 | Всего |
| Pz. Kpfw 1 | 1493 | | | | | 70 | | | | 1563 |
| Pz. Kpfw II | 332 | 669 | 246 | 53 | 275 | 355 | | | | 1930 |
| Pz. Kpfw II Ausf L | | | | | | 16 | 77 | 7 | | 100 |
| Pz. Kpfw III с 3,7-см пушкой | 38 | 33 | 206 | 391 | | | | | | 668 |
| Pz. Kpfw III c 5-cm пушкой L/42 | | | | 467 | 1673 | 332 | | | | 2472 |
| Pz. Kpfw III с 5-см пушкой L/60 | | | | | 40 | 1943 | 36 | | | 2019 |
| Pz. Kpfw IIIс 7,5-см пушкой L/24 | | | | | | 450 | 213 | | | 663 |
| Pz. Kpfw III Flamm | | | | | | | 100 | | | 100 |
| Pz. Kpfw IVс 7,5-см пушкой L/24 | 13 | 102 | 141 | 278 | 467 | 124 | | | | 1125 |